Skip to content

PowerInsight by Advanced Energy®

Turn total power system data into actionable insights for efficient operations with PowerInsight by Advanced Energy.
Plasma power products generate a wealth of operational data that often goes unused, leading to recurring inefficiencies. With the help of AE data scientists, PowerInsight enhances existing plasma power systems to prevent these challenges.



PowerInsight unlocks proprietary and complementary high-resolution data that has historically been inaccessible or uncorrelated – bringing critical unit diagnostics into context. Combined with Advanced Energy’s application expertise, this dataset accelerates troubleshooting, enables finer tuning of parameters for better yield, and supports predictive maintenance over time.
How It Works

PowerInsight, available as either an external module or embedded directly within AE’s plasma power products, is accessed directly through a standard web browser without the need for software installations. Acting as a comprehensive “flight recorder” for your AE equipment, PowerInsight captures rich operational data including oscilloscope level FastDAQ events, internal sensor measurements, time stamped faults and warnings, unit statistics, and complete performance history.
High-fidelity Waveform Data

Oscilloscope equivalent waveform data is captured directly within the system without requiring manual probes or external instrumentation, enabling faster diagnostics without disrupting operation.


timestamp table from advanced energy's powerinsights software service
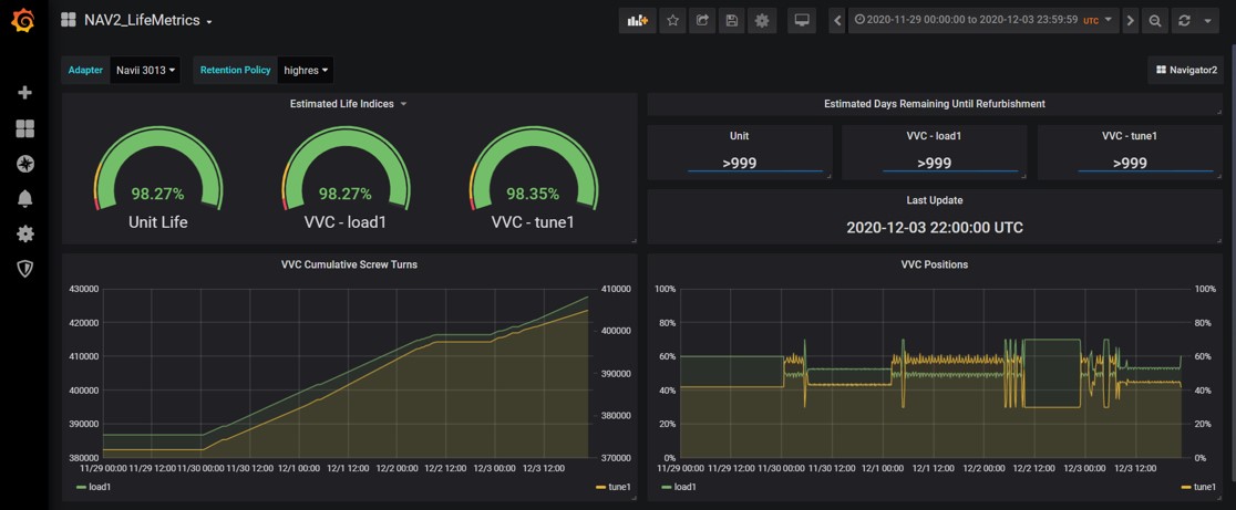
Customizable Data Visualization

PowerInsight’s custom dashboard brings all time stamped operational data into a single view. It reconstructs the complete history of faults and warnings alongside the contextual data that preceded each event, enabling users to trace root causes with precision. The dashboard also visualizes long term health trends and extracts predictive maintenance insights, helping teams identify anomalies early and make data driven service decisions.

In addition, the dashboard serves as the primary tool for Exploratory Data Analysis (EDA). It provides a powerful environment for discovering patterns, validating hypotheses, and accelerating model development, allowing teams to move more quickly from insight to action.

Foundational Data for Predictive Maintenance

The same data infrastructure that enables faster troubleshooting today also prepares customers for deeper insight into unit health metrics over time.

PowerInsight’s unit health metrics turn operational data into a clear advantage by predicting failures before they happen. Its proprietary algorithm accurately estimates capacitor consumed life (validated through accelerated life testing) that allows customers to selectively replace components before they fail and cause unplanned downtime.
	A Data Foundation Designed to Grow

Featured Resources

PowerInsight Brochure

View Brochure

PowerInsight Case Study

View Case Study
Questions about tariffs?
Read our blog.
 
Looking for the right solution?
Let's chat!
Chat Now Just Browsing